Neu

Tubeohm - Enstehung des Jeannie DIY Sampler/Synthesizers mit 8 Stimmen

  • #32
Spannendes Projekt! Haste schon einen Namen für den Poly "Shruthi"?

Wie stehen die Chancen für eine XT Version?
 
  • #33
Hallo Dino :)

Das Kind brauchte einfach einen Namen. Deshalb "Shruthi 2" und wegen der Ähnlichkeit zum Shruthi.

Aber aus Lizenzrechtlichen Gründen gegenüber Mutable instruments bekommt der kleine Synth später einen anderen Namen.

Eine XT Version ist noch nicht geplant.

Grüße aus Wuppertal. Rolf
 
  • #34
Hallöchen aus dem schönen Wuppertal (:

Heute habe ich das KeyTracking für den Filter implementiert. Der Digitale Multimode-Filter hat einen Steuereingang mit der Bezeichnung octaveControl(). Darüber lässt sich die Filtereckfrequenz steuern.

An diesen Steuereingang wird das Signal für Filter Envelope und für das KeyTracking über einen Mixer angeschlossen (siehe SynthBlock).

Die Filtereckfrequenz (cutoff) wird über den Parameter frequency() eingestellt und die Resonanz über den Parameter resonance().

Filter
Filter.JPG

SynthBlock
Shruthi2_SynthBlock.JPG

Gruß Rolf
 
Zuletzt bearbeitet:
  • Daumen hoch
M.i.a.u.: DrMickey
  • #35
Erster Test mit 8 Stimmen.

Die Oszilloskopfunktion ist noch nicht perfekt und wird noch geändert.

Vermutlich liegt das am Framebuffer für die Anzeige.




Gruß Rolf
 
  • Daumen hoch
M.i.a.u.: Tomheck, stuartm, aliced25 und eine weitere Person
  • #36
Hallöchen zusammen..

Ich habe mal versucht den Audio Block von einer Stimmen aus ingesammt 8 Stimmen darzustellen.

Die nicht belegten Eingänge von "voiceMIxer1" und "voiceMixerM" werden von den anderen Stimmen benutzt.

"waveformMod1a" und "waveformMod1b" sind die beiden Waveform Oszillatoren in einer Stimme.

Oszillator Wellenformen sind "SINE", "bandlimited SAWTOOTH", "bandlimited SQUARE", "TRIANGLE", "bandlimidet Puls", "S&H", "variable TRIANGLE" (from Triangle to SAW) und USER.

VoiceNo 1
TSynth-One-Voice[1].jpg

VoiceNo 1-8
Jeannie-8-Voices[1].jpg

Gruß Rolf
 
Zuletzt bearbeitet:
  • #37
Hallöchen und einen schönen Sonntag :)

Ich habe mal einen Vergleich von einer Bandlimitierten Wellenformen im "DeepMind6" und meiner "Jeannie" gemacht. Die kleine Jeannie klingt einfach nur bezaubernd ;-)



Gruß Rolf
 
Zuletzt bearbeitet:
  • Daumen hoch
M.i.a.u.: Green Dino
  • #38
Erster Test mit 8 Stimmen.

Die Oszilloskopfunktion ist noch nicht perfekt und wird noch geändert.

Vermutlich liegt das am Framebuffer für die Anzeige.




Gruß Rolf

Wow. Klingt jetzt schon toll und Jeannie ist ein schöner Name! :)

Passt bestimmt wunderbar zu meinen beiden Shruthis^^
 
  • #39
Danke. Klangtechnisch ist Sie dem Shruthi haushoch überlegen. Stereo 16Bit und eine Super DDS bewirken eine saubere Klangwiedergabe ohne Verzerrungen (siehe oben Video Bandlimited SAW).

Der Softwarekern stammt aus dem DIY Projekt "TSynth" von ElectroTechnique Link: https://electrotechnique.cc/. Großartiges Projekt.

Ich arbeite gerade noch an der Bedienung. Der Synth bekommt noch 4 Modulationseingänge (Foto rechte Seite).

Granularsynthese und Samplewiedergabe kommt auch noch rein.

Gruß Rolf
 
  • #40
Hallöchen..

Nach längerer Krankheit melde ich mich wieder zurück und blicke Lustvoll in die Zukunft. Auch meine "Jeannie" fragt schon, wann es weiter geht mit der Synthesizer-Entwicklung.

Da mir der ganze Drahtverhau unter der Platine auf den Kecks ging, habe ich mich dazu entschlossen, dass Ganze noch einmal neu aufzubauen und ordentlich zu verlöten.

Da der interne AD-Wandler im Teensy-Prozessor zu sehr rauscht, wird für die Potentiometerabfrage und die vier Modulationseingänge ein preisgünstiger ATmega168 Prozessor verwendet.

Dieser wird über eine Serielle Leitung vom Teensy Prozessor zyklisch abgefragt und liefert die ADC-Werte.


Ich wünsche Euch ein schönes und besinnliches Weihnachtfest und bleibt gesund ??
 
  • Daumen hoch
M.i.a.u.: stuartm, Seddis, weasel und 3 andere
  • #41
Hallöchen und Frohe Weihnacht ? ?

Ich hatten jetzt wieder etwas Zeit und Lust und habe an meiner "Jeannie" weitergearbeitet.

Hab den kompletten Synth jetzt auf eine Lochrasterplatte gelötet und eine Stromversorgung +5V und +3.3V integriert.

Versorgt wird das Ganze von einem 9V Steckernetzteil. Der 7805 wird ca. 39C warm bei einer max. Last von 160mA.

Das Arduino Nano Board (ATmega328) für die Poti-Abfrage und Modulations-Eingänge wird später durch einen Atmega328 ersetzt.

Durch den integrierten ATmega328 wäre eine XT Version mit vielen Potis und Schaltern denkbar.

Als 16Bit Dac verwende ich jetzt den preiswerten PT8211. Der wird vom Teensy 4.1 Board mit 4fachen Oversampling (88KHz) angesteuert.

Da reicht dann ein einfacher LowPass Filter am Ausgang. Zusätzlich wird noch eine schaltbare Bassanhebung (Bassbooster) integriert .

20201226-090532[1].jpg

Gruß Rolf
 
Zuletzt bearbeitet:
  • Daumen hoch
  • ^
M.i.a.u.: aliced25, stuartm, yaledbrever und 3 andere
  • #42
Hallöchen..

Ich habe die Schaltung noch etwas abgeändert. Statt einem ATmega wird
ein MCP3208 mit 8 Kanälen und einer Auflösung von 12 Bit verwendet. Der
MCP3208 arbeitet mit 3.3V und hat ein sehr geringes Rauschen von ± 1
LSB. Die ADC-Daten werden über den Teensy SPI-Port 0 mit 1,6 MHz
Taktrate übertragen.

20201229-101323[1].webp

Gruß Rolf
 
  • Daumen hoch
M.i.a.u.: Feedback, weasel, humax5600 und 2 andere
  • #44
Hallöchen und auf hoffentlich auf ein schönes neue Jahr 2021 :welle:

Ich hab an der "Jeannie" weiter gearbeitet und die Auswahl von verschiedenen Wellenform Bänken hinzugefügt.

Mit dem freien WaveEditor von Synthesis Technology habe ich die verschiedenen Wellenformen erstellt und

mit Hilfe von Audacity und einem HexEditor Nero in meinen Programmcode übertragen.

Link: Synthesis Technologie

Link: Audacity

Link: HexEditor Nero




Gruß Rolf
 
  • Daumen hoch
M.i.a.u.: Orphu und Green Dino
  • #48
Ja super. Ich liebe die TV-Folgen mit Barbara Eden und Larry Hackman in den Hauptrollen :cheer: :cheer: :cheer: :cheer: :cheer:

Was mir gerade auffällt. Die Tänzerrinnen tanzen zufällig im Takt des TV-Intros ;)
 
Zuletzt bearbeitet:
  • #50
Fein, fein...
Aber wird es nicht langsam Zeit einen neuen Beitrag für den neuen Synth zu eröffnen?
Das hat ja jetzt alles nichts mehr mit dem AVR Synthesizer "WAVE 1" / De-Generator
zu tun. ;-)
 
  • #52
Schaltplan
Jeannie-MB[1].webp

Änderungen vorbehalten. Gruß Rolf
 
  • Daumen hoch
M.i.a.u.: aliced25, humax5600 und Feedback
  • #53
Hallo Rolf,

das Projekt finde ich wahnsinnig interessant, da ich schon länger ein Riesenfreund der Teensy MCUs bin. Ich habe damit auch schon kleine Midi-Conroller gebaut, allerdings habe ich mich noch nicht an einen vollwertigen Synth getraut.
Wie planst du mit dem Projekt fortzufahren ?
Willst du die Platine verkaufen ( fände ich toll, da ich zwar gerne löte, aber einen kompletten Schaltplan traue ich mir nicht zu) ?

viele Grüße aus Bad Vilbell
Martin
 
  • #54
Hi Martin

Das Projekt ist noch in der Entwicklung und ist open source.

Es wird ein DIY Kit werden. Andre von tubeohm.com wird das Platinen-Layout und ein kleines Gehäuse fertigen.

Bei der Schaltung für den Audioausgang bin ich mir noch nicht sicher ob der Bass Boost und LP-Filter wie gewünscht funktioniert.

Eine interne Bassanheben im Teensy (über eine Filterfunktion) übersteuert schnell die internen Effekt- und Ausgangs-Mixer.

Gruß Rolf
 
Zuletzt bearbeitet:
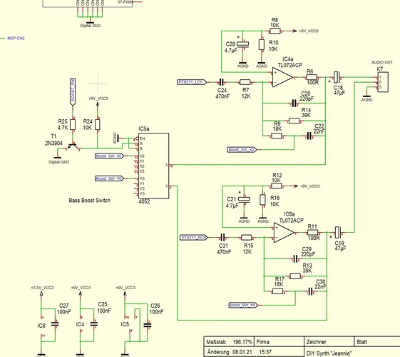
  • #55
Hallöchen..

Hab jetzt diese eine neue BassBoost Schaltung für den Synth aufgebaut. Funktioniert sehr gut.

Man hätte jetzt noch die Möglichkeit, durch die Belegung der freien Schaltkontakte am IC 5a mit anderen Widerständen R9/R17
den BassBoost in seiner Stärke zu ändern. Ich bräuchte dann zusätzlich nur noch eine 2.Portleitung am Teensy.

BassBoost Schaltung
Bass-Boost-2-0[1].jpg


BassBoost aktiv
Bass-Boost-2-0-aktiv[1].png

BassBoost inaktiv
Bass-Boost-2-0-inaktiv[1].png


Gruß Rolf
 
  • Daumen hoch
M.i.a.u.: Green Dino
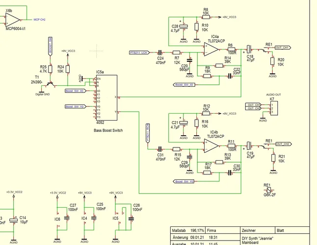
  • #56
Hallöchen..

Im Schaltbild hat der Fehlerteufel zugeschlagen ;-) Hier die Korrektur und eine zusätzliche Änderungen an den Kondensatorwerten um den Bass im 10Hz Bereich etwas zu bändigen.

Boost-3[1].jpg




Die Originalschaltung mit übersetzter Beschreibung

Boost-1[1].jpg


Eine Bode Diagram mit Frequenzverlauf und eine Soundprobe folgen später. Jetzt ist erst mal Kaffeepause :kaffee:

Gruß Rolf
 
  • Daumen hoch
M.i.a.u.: Green Dino
  • #57
Hallöchen zusammen oder alleine (:

Ich habe gestern den ganzen Tag an einer Schaltung herumgedoktert um das Einschaltknacksen an meiner "Jeannie" zu eliminieren.

Viele Konstrukteure von Musikgeräten machen sich keine Gedanken darüber und verzichten aus Kostengründen auf den zusätzlichen Schaltungsaufwand.

Ursache für den Einschalt- bzw Ausschaltknackser ist hauptsächlich die Single-Supply Versorgungsspannung am Ausgangsverstärker.

Link: https://www.all-electronics.de/wp-content/uploads/migrated/article-pdf/81722/ei08-11-056.pdf

Es gab viele Überlegungen den Ausgang mit speziellen CMOS-Schalten zB NS5B1G384 zu schalten oder eine symetrische Versorgungsspannung mit +5V/-5V zu integrieren.

Aber alle Schaltungsvarianten waren ohne Erfolg gekrönt. Es gab beim Einschalten der Versorgungsspannung immer einen mehr oder weniger großen Störimpuls am Ausgang.

Hier der Einschaltimpuls am Ausgang mit symmetrischer Versorgungsspannung. Man kann hierbei schön erkennen,
dass durch den unterschiedliche zeitlichen Aufbau der Versorgungsspannung (+5V 78L05, -5V 79L05 + LT1054)
am Ausgangsverstärker, ein kurzer Impuls entsteht.

Einschalt-Impuls. Gelb: +5V, Blau: -5V, Pink: Audio-Ausgang

Plop-Sym-1-0[1].png



Zum Schluss habe ich mich aber doch wieder für ein kostengünstige Schaltungsvariante mit einem Miniatur-Relais zB G6K-2F-Y-TR DC5 entschieden.
Das Relais schaltet nachdem sich die Ausgangs-Elkos C18/C19 aufgeladen haben den Audioausgang frei. Ein Einschaltknacks sollte dadurch nicht mehr auftreten.


Schaltungsvariante mit Miniatur-Relais am Ausgang
Jeannie-Relais[1].jpg



Gruß aus dem noch verschneiten Wuppertal. Rolf
 
Zuletzt bearbeitet:
  • Daumen hoch
M.i.a.u.: Niki, yaledbrever, Miks und eine weitere Person
  • #58
Kleiner Sound-Test Mit BassBoost Funktion. Erster Ton ohne, dann mit und zum Schluss abwechselnd.




Gruß Rolf
 
  • Daumen hoch
M.i.a.u.: Niki und mkl66
  • #59
whoao....
Das hört sich echt fett an.
Habe schon mal ein paar Bauteile bestellt ( Teensy usw.)

Grüße aus dem verschneiten Bad Vilbel
 
  • #60
An der Netzteil-Schaltung musste ich noch etwas ändern, weil die 9Volt Spannung vom Netzteil am Ausgangsverstärker zu viel Störungen verursachte.

Für die "Jeannie" habe jetzt eine 12V Gleichspannungsnetzteil vorgesehen. Die 9V Spannung für den Ausgangsverstärker wird über einen kleinen 78L09 Festspannungsregler stabilisiert.

Der 5V Schaltregler IC3 ist notwendig, da ein normaler Festspannungsregler vom Typ 7805 bei 12V einfach zu heiß wird und ein sperriger Kühlkörper notwendig wäre.

Durch den Schaltregler singt die Stromaufnahme des Netzteils von vorher 160mA auf aktuell 90mA. Der kleine 9V Regler 78L09 macht max 100mA und wird vom Ausgangsverstärker IC4a/4b mit nur wenigen mA belastet.

Netzteil-Schaltung
Bass-Boost4[1].jpg

20210112-151313[1].webp

Gruß Rolf
 
Zuletzt bearbeitet:

Neue Beiträge

News

Zurück
Oben